柱塞式計量泵的安裝注意事項
時間:2019/9/27 來源:浙江揚子江泵業有限公司
將泵水平(必要時可用墊片)安裝在堅實、無振動并高于地平面300-500mm高的混凝土上,以防沖洗時被水淹,同時也便于操作。泵的安裝孔應與地腳螺栓孔相對應,多聯泵應以泵間的聯軸器為校平基準,防止各串聯泵之間軸線不對中。
管路安裝一般規則
1、選擇管路材料時應注意防止泵的液力端連接處密封墊片發生化學腐蝕。
2、選擇足夠壁厚的管子以承受最大壓力。
3、管徑的尺寸應適應泵的峰值瞬時流量,它是泵的平均流量的3.14倍。
4、為減少粘性液體的流動能量損耗,粘性液體管路的管徑應大于泵進出口直徑。
5、去除管路內的毛刺、銳邊和渣滓,泵與管路最終連接之前應清洗管路,確保管內無雜物。
6、安裝泵與管路連接時,切勿扭曲管子或強行扭正連接法蘭。
7、輸送熱流體時,應使用膨脹節,對管路應進行支撐,避免泵承受過量載荷。
8、輸送含懸浮固體的流體時,應避免“U”形垂直管路布置,防止介質沉淀堵塞,并須在90度管路彎角處安裝帶旋塞的四通,以便不拆管路即可進行管路沖洗。
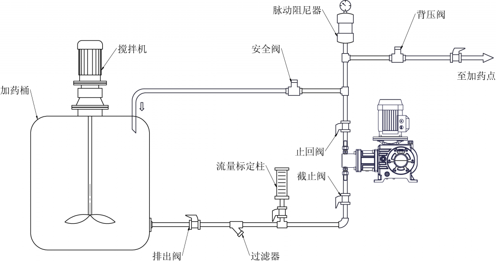
柱塞式計量泵典型管路系統示意圖
戶外安裝
1、在環境溫度超過35℃的戶外時,泵連續運行將導致油溫過高,從而影響泵內零部件的潤滑效果。正確的安裝方法:在泵的上方加遮陽棚、泵的四周移除雜物并兩側敞開,確保泵周圍空氣循環良好,從而起到有效的降溫作用。
2、當柱塞式計量泵置于環境溫度低于0℃時,泵不允許頻繁啟動,應在泵和安裝基座上安裝可拆的帶絕緣外殼的電加熱器,以使泵油溫高于0℃。
吸入管路
1、吸入管路最好采用倒灌式布置,以使吸入過程中泵腔內無氣體存留,保證泵的計量精度,特別是輸送高粘度和液化氣介質的吸入管路更應如此。
2、在吸入管路上應使用過濾器,以阻止外來顆粒進入液腔,防止在吸、排閥內結垢、堵塞,可增加免維護使用時間。過濾器應定期檢查,以防止堵塞而導致計量泵損壞。
3、盡可能使吸入管短而直,禁止“Ω”形布置,以防頂部存氣影響泵的正常輸送。
4、吸入管應絕對密封以保證泵計量精度,可采用壓縮空氣和肥皂水來檢查吸入管的密封性。
排出管路
1、泵的排出管徑應滿足“大于等于泵的標配出口管徑”這一原則,以減少泵在排出行程時的壓力損失。排出管路內流體的最大壓力應不大于泵銘牌上的額定壓力。
2、只有在排出管路壓力大于吸入管路壓力時,泵才能有效的控制輸出流量。提高正壓差的方法可采用背壓閥。
典型管路系統的配置
為保證計量泵的正常輸送和計量精度,保護管路安全,便于設備維修,在吸入、排出管路中建議配置如下閥門和儀表等,其典型管路(見“典型管路系統示意圖”)。
各種常用管路輔件介紹如下:
※ 脈動阻尼器
瞬間將脈沖吸收,從而獲得平穩的流量和壓力,可平滑90-95%的脈沖,減小了管路的振動和噪音。脈動阻尼器與背壓閥同時使用,可改善背壓閥急速開/關的影響,減少了閥的磨損。
※ 背壓閥
一種用于提高管路壓力的裝置。當加藥點的壓力低于計量泵入口壓力時,在計量泵的出口處必須安裝背壓閥,以減少虹吸和倒流,保證泵的計量精度不受影響。
※ 安全閥
為防止因排出管路的阻塞而導致泵、管路或其他設備的損壞,在泵的排出管路上應設置安全閥,使系統獲得最大的安全性和可靠性。安全閥的開啟(起跳)壓力,應高于泵的實際使用的最大壓力的1.25-1.3倍。排出管路上的安全閥應安裝在泵與最近的截止閥之間(防止在閥意外關閉時對泵的損壞)。安全閥的出口須接回到儲罐或其它輔助儲液灌,并確保操作人員能觀察到安全閥的泄放情況。
※ 止回閥
當系統的排出壓力較高時,應設置止回閥。此閥門將阻止排出管路液體的倒流,并將泵的排出端與系統壓力隔離。
※ 截止閥
在泵的吸入管路和排出管路靠近泵處設置截止閥,便于泵與管路的維修。
※ 過濾器
用于過濾輸送介質內的雜質或大顆粒,防止將外來顆粒帶入液腔,以確保計量泵的正常運轉。過濾器安裝在泵的進口管路上,且確保其過流通徑應大于泵的進口直徑,避免進口端產生氣蝕或脫流現象。常用的有Y型過濾器和提籃式過濾器。
※ 壓力表
用于檢測泵排出管路的運行壓力。在壓力表入口處應安裝截止閥,調節進入壓力表的流量,防止因脈動沖擊而損壞壓力表,建議采用防震壓力表和耐腐蝕壓力表。
電氣連接
1、在接線之前,首先查看泵驅動電機上的銘牌,并確認電源的電氣特性與之匹配。
2、確保泵的驅動接地。
3、確保電源參數與泵電機銘牌參數相符后,按照電機接線圖(有可能在接線盒內)和操作手冊進行接線。
4、查看泵或電機上的旋轉方向標識,從電機尾部(風扇端)看,電機轉向為順時針方向。
警告:電機反轉運行將造成泵損壞或無法正常工作。











